Tikslinė auditorija – tai žmonių grupė, į kurią nukreipiami produktai, paslaugos arba rinkodaros veiksmai. Ji dažniausiai apibrėžiama pagal tokius kriterijus kaip amžius, lytis, pajamos, pomėgiai, iššūkiai ar siekiai. Tinkamai pasirinkta auditorija leidžia efektyviau paskirstyti biudžetą ir padidinti konversijų rodiklius.
Pavyzdžiui, prabangaus mados ženklo tikslinę auditoriją gali sudaryti finansiškai stiprios 30–45 metų moterys, besidominčios aukštos klasės produktais.
Tikslinė auditorija ir tikslinė rinka
Tikslinė rinka apima visus žmones, kurie teoriškai galėtų susidomėti jūsų pasiūlymais. Tikslinė auditorija yra tik dalis šios platesnės grupės.
Pavyzdžiui, prabangaus mados prekės ženklo tikslinė rinka gali apimti ne tik turtingas moteris, bet ir jų artimuosius ar draugus, kurie perka dovanas.
Kodėl svarbu nustatyti tikslinę auditoriją?
Aiškiai apibrėžta tikslinė auditorija leidžia pritaikyti rinkodaros strategijas žmonėms, kurie realiai gali įsigyti jūsų produktus ar paslaugas, todėl padidėja konversijų tikimybė.
Be to, siauresnės auditorijos reklama dažniausiai kainuoja mažiau.
Tikslinės auditorijos supratimas gali pagerinti šias rinkodaros sritis ir ne tik:
- Tekstų kūrimas. Kaip aprašyti pasiūlymus, kad jie sudomintų ir paskatintų veiksmą?
- Turinio rinkodara. Kokius straipsnius, vaizdo įrašus ar tinklalaides verta kurti, kad pritrauktumėte auditorijos dėmesį?
- El. pašto rinkodara. Kokios žinutės ir formuluotės geriausiai veikia kampanijose?
- Socialinių tinklų rinkodara. Kuriose platformose svarbiausia aktyviai dalyvauti?
- Reklama socialiniuose tinkluose. Kokius vartotojus pasirinkti ir kokį turinį reklamuoti?
- Mokėjimas už paspaudimą (PPC). Kaip efektyviausiai paskirstyti biudžetą ir kokias auditorijos nustatymo galimybes naudoti?
- Paieškos sistemų optimizavimas (SEO). Kokius raktažodžius naudoja jūsų tikslinė auditorija?
Tikslinės auditorijos analizė ir supratimas yra pirmasis žingsnis planuojant bet kurią rinkodaros kampaniją.
Tikslinės auditorijos tipai
| Tikslinės auditorijos tipas | Aprašymas | Rinkodaros patarimai |
|---|---|---|
| Lokalizuota auditorija | Žmonės, esantys konkrečioje vietovėje – nuo visos šalies iki mažo miesto. | • Lokalizuokite turinį • Optimizuokite lokalų SEO |
| Ankstyvieji naujovių išbandytojai | Vartotojai, kurie linkę pirmieji išbandyti naujus produktus ar paslaugas. | • Akcentuokite inovacijas • Siūlykite bandomąsias versijas ar demonstracijas • Kurkite bendruomenę |
| Konkurentų klientai | Žmonės, kurie šiuo metu naudojasi konkurentų pasiūlymais. | • Kurkite palyginimo gidus • Taikykite konkurentų raktažodžius |
| Nuomonės formuotojai | Asmenys, darantys įtaką kitoms auditorijoms, pvz., tinklaraštininkai ar tinklalaidžių kūrėjai. | • Kurkite lengvai dalijamą turinį • Naudokite el. pašto komunikaciją • Išbandykite influencerių rinkodarą • Kurkite partnerystės programas |
| Ankstesni klientai | Vartotojai, kurie jau yra pirkę jūsų produktus ar paslaugas. | • Investuokite į lojalumo programas • Naudokite el. pašto rinkodarą |
Tikslinės rinkos segmentavimo būdai
| Segmentavimo tipas | Aprašymas |
|---|---|
| Demografiniai rodikliai | Amžius, lytis, pajamų lygis ar namų ūkio dydis gali lemti auditorijos poreikius ir pasirinkimus. |
| Elgsena | Analizuokite, kur auditorija leidžia laiką internete ir kaip gyvenimo būdas veikia pirkimo sprendimus. |
| Pomėgiai | Auditorijos interesų supratimas padeda kurti kampanijas, atliepiančias jų motyvaciją. |
| Pasirengimas pirkti | Auditorijos vieta rinkodaros kelyje parodo, kiek tiesioginė turėtų būti komunikacija. |
| Vertybės | Požiūris į kainą, kokybę ar tvarumą padeda tiksliau formuoti žinutes. |
| Tikslai | Žinodami auditorijos siekius galite pritaikyti komunikaciją jų poreikiams. |
| Iššūkiai | Auditorijos problemų supratimas leidžia kurti jiems aktualų turinį. |
| Žinių lygis | Auditorijos susipažinimas su produktu lemia, kiek edukacinės informacijos reikia. |
Tikslinės auditorijos pavyzdžiai
Toliau pateikiami keli pavyzdžiai, pritaikyti Lietuvos rinkai. Jie padės geriau suprasti, kaip praktiškai apibrėžti tikslinę auditoriją ir kuo ji skiriasi nuo tikslinės rinkos ar pirkėjo personos.
Tikslinė rinka: muzikos klausytojai
Tikslinės auditorijos pavyzdys: 18–24 metų Lietuvos studentai, kurie mokydamiesi klausosi foninės muzikos arba tinklalaidžių.
Personos pavyzdys: Mantas studijuoja informacines technologijas Kaune ir dažnai dirba bendradarbystės erdvėse ar bibliotekoje. Susikaupimui jis renkasi lo-fi, elektroninę arba ambient muziką, klausosi per belaides ausines ir dažniausiai naudoja nešiojamąjį kompiuterį.
Rinkodaros taktikos idėjos: studentams pritaikytos nuolaidos, mokymuisi skirtų grojaraščių puslapiai, turinio optimizavimas programėlių parduotuvėse.
Tikslinė rinka: turinio kūrėjai
Tikslinės auditorijos pavyzdys: kylantys Lietuvos muzikos atlikėjai ar tinklalaidžių kūrėjai, aktyviai veikiantys socialiniuose tinkluose ir reguliariai publikuojantys turinį.
Personos pavyzdys: Gabija kuria indie pop muziką Vilniuje, įrašinėja namų studijoje ir koncertuoja mažesniuose renginiuose. Ji siekia pritraukti daugiau klausytojų Baltijos šalyse ir domisi skaitmeninės muzikos platinimo galimybėmis bei auditorijos analitika.
Rinkodaros pavyzdžiai: edukaciniai renginiai kūrėjams, vaizdo turinys apie muzikos platinimą, tinklaraščio straipsniai apie auditorijos augimą.
Tikslinė rinka: reklamuotojai
Tikslinės auditorijos pavyzdys: Lietuvos vidutinio dydžio verslai, orientuoti į jaunus miesto gyventojus ir turintys stabilų skaitmeninės reklamos biudžetą.
Personos pavyzdys: Rasa valdo sveiko maisto prenumeratos paslaugą, skirtą aktyviems miestų gyventojams. Ji daug investuoja į socialinius tinklus, tačiau ieško efektyvesnių būdų pasiekti sportu, sveika gyvensena ir technologijomis besidominčią auditoriją.
Rinkodaros pavyzdžiai: internetiniai seminarai apie reklamos strategijas, rinkos tyrimų ataskaitos, praktinių kampanijų analizės.
Kaip nustatyti tikslinę auditoriją
Toliau apžvelgiami tyrimo metodai, kurie padeda surinkti išsamią informaciją apie tikslinę auditoriją ir geriau ją suprasti.
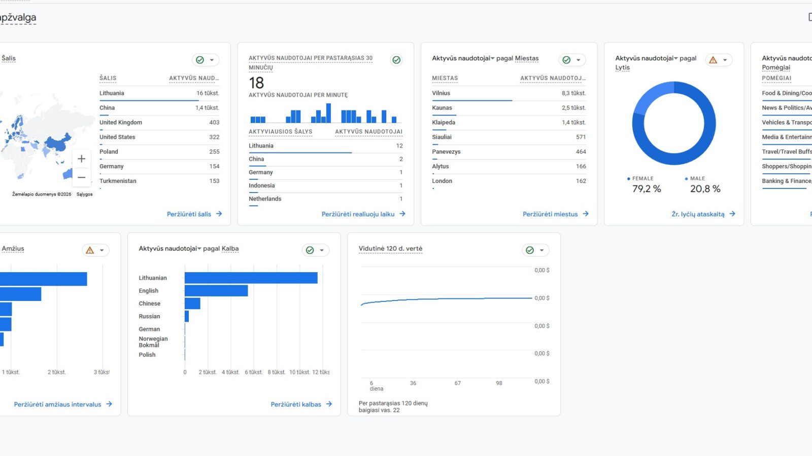
1. Analizuokite savo svetainės auditorijos duomenis
Norint tiksliai suprasti tikslinę auditoriją, verta remtis ne konkurentų analize, o savo svetainės realiais duomenimis. Vidinė analitika leidžia matyti tikrą lankytojų elgseną, jų demografiją ir interesus, todėl sprendimai gali būti paremti faktais, o ne prielaidomis.
Vienas paprasčiausių būdų tai padaryti – naudoti „Google Analytics 4“. Skiltyje Ataskaitos > Naudotojas > Naudotojo atributai > Apžvalga pateikiama svarbiausia informacija apie lankytojus.

Čia galima matyti:
- aktyvius naudotojus pagal šalis ir miestus
- amžiaus grupes ir lyties pasiskirstymą
- naudojamas kalbas
- lankytojų pomėgius
- įrenginius bei bendrus elgsenos duomenis
Peržiūrėjus šiuos rodiklius lengviau suprasti, kas dažniausiai lankosi jūsų svetainėje, kokiose vietovėse gyvena ir kokie jų interesai. Pavyzdžiui, jei didžioji dalis auditorijos yra iš didžiųjų miestų ir naudojasi mobiliaisiais įrenginiais, verta daugiau dėmesio skirti mobiliam turinio pritaikymui ir lokaliam SEO.
Surinktą informaciją rekomenduojama įtraukti į tikslinės auditorijos profilį ir naudoti planuojant turinį, reklamos kampanijas bei komunikacijos strategiją.
2. Rinkite socialinių tinklų analitikos duomenis
Dauguma socialinių platformų turi integruotus analizės įrankius, kurie leidžia geriau pažinti sekėjus ir jų demografines savybes.
Kadangi šie vartotojai jau domisi jūsų turiniu, tikėtina, jog jie gali būti suinteresuoti ir jūsų produktais ar paslaugomis.
3. Kalbėkitės su potencialiais klientais
Interviu metu galima tiesiogiai sužinoti apie auditorijos tikslus, pomėgius ir iššūkius. Taip pat galima įvertinti, ar konkreti žmonių grupė tinka jūsų prekės ženklui.
Pagrindiniai interviu tipai:
- Struktūruotas interviu – iš anksto paruošti klausimai padeda išlaikyti aiškią kryptį
- Nestruktūruotas interviu – laisvesnis pokalbis leidžia atskleisti daugiau įžvalgų
Interviu gali būti atliekami gyvai arba nuotoliniu būdu per vaizdo skambučius.
Galimi klausimų pavyzdžiai:
- Su kokiais sunkumais susiduriate naudodami X?
- Kas jums svarbiausia renkantis X?
- Kokių rezultatų tikitės?
- Kokį turinį dažniausiai vartojate – knygas, tinklaraščius, konferencijas, socialinius tinklus ar vaizdo įrašus?
4. Vykdykite apklausas
Apklausos leidžia greitai surinkti didelio masto auditorijos grįžtamąjį ryšį ir jį analizuoti.
Taip pat galima naudoti socialinių tinklų balsavimus, siekiant suprasti vartotojų nuomonę ir pasirinkimus.
Pavyzdžiui, apklausos socialiniuose tinkluose gali padėti išsiaiškinti, kaip auditorija vertina naujas technologijas ar rinkodaros pokyčius.
Kaip pasiekti tikslinę auditoriją
Nustačius tikslinę auditoriją, kitas žingsnis – ją pasiekti ir paversti klientais. Tam naudojami skirtingi rinkodaros kanalai, kurie padeda efektyviai pristatyti turinį bei pasiūlymus.
1. Matomumas organinėje paieškoje
Organinė paieška apima neapmokamus rezultatus, rodomus paieškos sistemų rezultatų puslapiuose. Tai vienas ekonomiškiausių būdų pasiekti tikslinę auditoriją ilgalaikėje perspektyvoje.
Norint pasiekti aukštas pozicijas, būtina nuosekliai dirbti su SEO strategija: atlikti raktažodžių tyrimą, kurti kokybišką turinį, optimizuoti puslapius, stiprinti nuorodų profilį ir laikytis techninio optimizavimo principų.

Privalumai:
- ilgalaikis augantis srautas
- apima skirtingus vartotojo kelionės etapus
- didina prekės ženklo matomumą
- leidžia auginti pardavimus be reklamos išlaidų
Trūkumai:
- rezultatams reikia laiko
- konkurencija gali būti didelė
- kai kurių raktažodžių pozicijas pasiekti sudėtinga
2. Turinio kūrimas socialiniuose tinkluose
Socialiniai tinklai suteikia galimybę užmegzti tiesioginį ryšį su auditorija, dalintis patirtimi ir stiprinti pasitikėjimą. Nors juose galima reklamuoti produktus, dažniausiai vartotojai čia ieško pramoginio ar edukacinio turinio.
Efektyvi komunikacija reikalauja aiškios socialinių tinklų turinio strategijos.
Privalumai:
- tiesioginis bendravimas su auditorija
- galimybė teikti klientų aptarnavimą
- plati pasiekiama auditorija
- stiprinamas lojalumas prekės ženklui
Trūkumai:
- auditorijos augimas užtrunka
- organinis pasiekiamumas mažėja
- gali pasitaikyti neigiami komentarai
3. Vaizdo turinys „YouTube“ platformoje
Vaizdo turinys leidžia patraukliai perteikti informaciją ir stiprinti ryšį su auditorija. Įmonės gali kurti pramoginius ar edukacinius vaizdo įrašus, pavyzdžiui, instrukcijas, apžvalgas ar strateginius patarimus.
Tokio formato turinys gali būti naudojamas ir kitose platformose, taip praplečiant pasiekiamumą.

Privalumai:
- interaktyvi patirtis žiūrovams
- galimybė pernaudoti turinį skirtinguose kanaluose
- potencialas greitai išpopuliarėti
Trūkumai:
- reikalauja daugiau resursų
- auditorijos kūrimas gali užtrukti
4. Bendradarbiavimas su nuomonės formuotojais
Influencerių rinkodara leidžia pasiekti nišines auditorijas per jau pasitikėjimą turinčius kūrėjus. Tokie bendradarbiavimai gali apimti produktų pristatymą, turinio kūrimą ar rekomendacijas.
Privalumai:
- stiprinamas pasitikėjimas
- pasiekiamos specifinės bendruomenės
Trūkumai:
- populiarūs kūrėjai gali prašyti didelio atlygio
- sudėtinga tiksliai įvertinti rezultatus
- netinkamas partneris gali pakenkti įvaizdžiui
5. Partnerystės ir rekomendacijų programos
Partnerių rinkodara veikia tada, kai leidėjai ar turinio kūrėjai gauna komisinį atlygį už atvestus klientus. Tai rezultatais grįstas modelis, leidžiantis pritraukti auditoriją be išankstinių išlaidų.
Privalumai:
- mokama tik už pasiektą rezultatą
- pritraukiami jau susidomėję vartotojai
Trūkumai:
- ribota turinio kontrolė
- netinkami partneriai gali pakenkti reputacijai
6. Dalyvavimas tinklalaidėse
Tinklalaidės tampa vis populiaresniu kanalu auditorijai pasiekti. Galima kurti savo laidą, remti jau veikiančią arba dalyvauti kaip pašnekovas.
Privalumai:
- didina žinomumą
- leidžia kurti autoritetą savo srityje
- stiprina pasitikėjimą per turinį
Trūkumai:
- sunkiau išmatuoti grąžą
- netinkamai pasirinktas turinys gali nesutapti su prekės ženklo vertybėmis
- naujam projektui reikia laiko išauginti auditoriją
7. El. pašto rinkodara
El. paštas leidžia tiesiogiai pasiekti auditoriją jų pašto dėžutėje ir siųsti personalizuotus pasiūlymus ar naujienas. Norint pradėti, svarbu kurti prenumeratorių sąrašą ir siūlyti vertę, pavyzdžiui, nemokamus gidus ar šablonus.

Privalumai:
- galimybė personalizuoti žinutes
- greitas didelio kiekio žmonių pasiekimas
- lengva matuoti rezultatus
Trūkumai:
- prenumeratorių sąrašo kūrimas užtrunka
- būtina laikytis teisinių reikalavimų
8. Internetinė reklama
Skaitmeninė reklama leidžia greitai pasiekti tikslinę auditoriją paieškos sistemose, socialiniuose tinkluose ar kituose tinklalapiuose. Ji gali būti skirta tiek žinomumui didinti, tiek konversijoms generuoti.
Privalumai:
- apima visus rinkodaros etapus
- tikslus auditorijos nustatymas
- lengvai išmatuojami rezultatai
- paprasta didinti mastą
Trūkumai:
- reklama gali būti brangi
- didelė konkurencija
- vartotojai gali pavargti nuo pasikartojančių skelbimų**.**
D.U.K apie tikslinę auditoriją
Tikslinė auditorija – tai konkreti žmonių grupė, kurią verslas siekia pasiekti vykdydamas rinkodaros, reklamos ar žinomumo didinimo veiklas. Ji yra siauresnė bendros tikslinės rinkos dalis ir apibrėžiama pagal bendrus bruožus, tokius kaip demografiniai rodikliai, vietovė, interesai ar elgsena. Aiškus auditorijos supratimas leidžia tiksliau formuoti komunikaciją, pasirinkti tinkamus kanalus ir efektyviau panaudoti biudžetą.
Tikslinės auditorijos nustatymas prasideda nuo platesnės rinkos suskirstymo į segmentus pagal demografinius, psichografinius ar verslo kriterijus bei pirkėjo kelionės etapą. Svarbu identifikuoti kiekvieno segmento poreikius ir problemas, sukurti detalius personų modelius ir išsiaiškinti, kur auditorija praleidžia laiką internete ar už jo ribų. Papildomai verta analizuoti rinkos dalyvius ir testuoti skirtingus sprendimus, kad būtų galima patvirtinti prielaidas realiais duomenimis.
Efektyviausia strategija – daugiakanalė komunikacija, leidžianti pasiekti auditoriją skirtingose platformose. Turinys turėtų būti pritaikytas kiekvieno kanalo specifikai ir atitikti vartotojo etapą sprendimų priėmimo procese. Naudinga derinti socialinius tinklus, el. pašto rinkodarą, tinklalaides, edukacinį turinį ar sėkmės istorijas. Nuolatinis testavimas, skirtingų formatų išbandymas ir tiesioginis bendravimas su auditorija padeda stiprinti ryšį ir gerinti rezultatus.
